朴华科技树脂吸附脱附+冷凝回收是将吸附法和冷凝法相结合的一种VOCs有机废气处理工艺,该工艺充分发挥了两者的优点,具有净化效率高、处理指标稳定、树脂损耗少、使用寿命长的特点,正常条件下使用5年以上,树脂年补充率小于10%,处理成本低于活性炭吸附回收工艺。
树脂吸附脱附+冷凝回收是利用颗粒状或者纤维状的树脂来吸附废气中有机成分的分子,当吸附到一定的饱和度时停止吸附,开始利用饱和低压水蒸气去加热吸附饱和的树脂,将被吸附的有机成分激活气化,从树脂中脱附出来,恢复活性的树脂即可重新吸附有机废气的气体分子。同时对脱附出来的有机成分的气体进行冷凝,使其液化与水自动分层后回收。


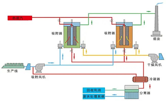
预处理吸附:废气经风机加压进入树脂吸附罐,有机组分在穿透树脂层时被吸附,吸附净化后的气体达标排放。
脱附再生:采用水蒸气将树脂脱附再生,脱附蒸汽由顶部进入,加热树脂床层,脱附有机物,脱附树脂湿度和温度较高,需要向吸附器内吹扫空气,对树脂吸附床降温降湿。
冷凝回收:脱附产生的混合蒸汽经冷凝器回收液态混合液,混合液可以通过重力分层、蒸馏、精馏等方式回收有机物。
朴华科技树脂吸附脱附+冷凝回收设备包括气体吸附模块、分液循环模块和水蒸气提供装置。气体吸附模块包括捕捉塔、干式过滤器和并联式树脂吸附罐。并联式树脂吸附罐包括罐体、喷淋头和多层式吸附组件。多层式吸附组件包括由下至上依次叠置的第一格栅、第一分离滤网、第一树脂层、第二格栅、第二树脂层、第二分离滤网、烁石层。分液循环模块包括冷凝器、气液分流器、液液分离器和储液罐。

1.工艺水平高,使用寿命长,净化效率高达99%;
2.性能稳定,能耗低,占地小,便于维护;
3.可间歇运行,亦可连续运行;
4.有机液体可直接回收,无二次污染;
5.易脱附再生,节约运行成本。
树脂吸附非常适合作为浓缩回收的载体,氯化物废气治理当中采用吸附脱附冷凝回收工艺可以很好治理有机废气,如今大面积推广应用在医药及化工领域,有机废气吸附脱附不同于破坏法,它可以回收大量的挥发溶剂,在工业生产过程中经常有烘干工序,大量的有机溶剂挥发,变为有机废气,通过有机废气吸附冷凝可以很好地回收,循环利用从中取得较好的经济收益。
化工、石油、制药、涂装、印刷等行业中低浓度有机废气,废气中有机成分单一且有回收价值的有机溶剂回收,可回收有机物:甲醇、乙醇、乙二醇、异丙醇、乙二醇单甲醚、乙二醇单乙醚、丙酮、丁酮(甲乙酮)、醋酸酯(如乙酸乙酯、乙酸丁酯)、轻烃类、油气回收等。