目前我国能源结构仍是以煤炭为主,日常生活大量依赖传统的煤炭资源,给大气环境带来了非常严重的污染。煤炭资源应用较多的是燃煤电厂和燃煤锅炉,如何有效解决燃煤过程中产生的硫氧化物和碳氧化物,是如今工业除尘设备领域不断深入研究的重要课题。
据统计,我国燃煤发电厂每年煤炭耗费总量为4亿吨,SO2气体和烟尘的年排放量分别为800万吨、2000多万吨。我国燃煤锅炉每年耗费煤炭总量逾3亿吨,SO2气体和烟尘的年排放量分别为580万吨和600万吨。在全国SO2年排放总量中,燃煤发电厂占总量的40%,燃煤锅炉占总量的28%。其中,燃煤锅炉散布广泛且相对分散,常应用在城市工业消费和居民供暖中,这使得它对城市空气环境的污染远比燃煤发电厂严重,因而燃煤锅炉脱硫除尘技术成为各除尘器厂家大力研发的重要方向。
接下来,朴华科技为大家介绍当前的集中燃煤锅炉脱硫除尘技术,希望对正在使用燃煤锅炉而需要增加脱硫除尘项目的企业有所帮助:
1. 喷雾干燥脱硫技术

该种锅炉脱硫除尘技术在详细的实施过程中,需要向脱硫塔中喷入碳酸钙液及氢氧化钙,借助烟气的热量使水分得以蒸发,废气中的二氧化硫与钙质脱硫剂发生化学反应而生成石膏,从而到达对空气的净化效果。具有脱硫性质的喷雾干燥塔与布袋除尘器或静电除尘器共同完成对废气的脱硫。锅炉烟气喷雾干燥脱硫是一种比较简单的废气净化技术,该技术目前应用较为普遍。
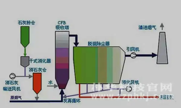
2. 脱硫灰循环流化床烟气脱硫技术

脱硫灰循环流化床烟气脱硫技术是运用脱硫剂的化学效应,对废气进行脱硫,脱硫效果明显。该法具有脱硫效率高、投资少、占地面积小的优点。但该技术的缺陷是低温状态下容易发生布袋除尘器滤袋的结露堵塞现象,而且还伴有压降大的问题,目前该技术尚有较大的改进空间。
3. 低氮氧化物燃烧技术

近年来,低氮氧化物燃烧技术在我国获得了较快的发展,其中,氮氧化物燃烧技术又分为排烟再循环燃烧技术及分级燃烧技术。目前在我国的燃煤锅炉中多采用高灰分、低挥发分或是低热量的次等煤,其燃烧的效率较低,容易留有残渣。故此,分级燃烧技术应用较为普遍。
4. 除尘脱硫一体化技术

我国自行研发的具有自主产权的简易湿法脱硫除尘一体净化技术,目前已得到普遍的运用。该项技术有很多类型,但是建立在湿法除尘器的基础之上的,该项技术的开发与我国的国情发展相顺应,因此应用也较多。该技术优点为除尘、脱硫效率高,操作简单,投资小,收益高,且可对水膜除尘器停止改造运用,节省投资。因会产生二次水体污染,多应用于以前的中小型锅炉废气的净化,目前逐渐被改造成干法脱硫除尘。